ON–198: Liquid Staking Tokens 💧
Coverage on Jito, Marinade, Redacted, Frax & More.
Jan 5, 2024

About the Editor: Spencer Noon is an independent angel investor. Looking to get in touch? DM him on Telegram or reply to this email and say hi 👋

This Issue Is Powered By Polygon 💜. Check out the new hyper-scalable DeFi hub emerging on Polygon zkEVM.
- Liquid staking showed itself to be the most robust DeFi sector through the market downturn, thanks to its TVL dominance and continued growth. Now at the beginning of 2024, as the crypto markets have had a mix of uptrends and volatility, DefiLlama shows liquid staking at over $31.25B TVL and 3.9x growth YoY. Behind the growth, users responding to the value premise of accruing staking rewards while still accessing earning opportunities across a vibrant ecosystem of projects.

- The operating unit of the space is a liquid staking token (LST), a liquid asset which represents an underlying staked one. A $2.1B subsector, dubbed LSTFi, has emerged to expand earning opportunities around LSTs. The opportunities include lending, collateralizing, and even restaking.

- A centralization risk hovers over Ethereum, the largest LST market, where Lido teeters near a critical 1/3 sector share. Competition is robust on other chains however. Solana has had native LST projects like Marinade (6.68M SOL or $701M TVL) and Jito (6.42M SOL or $674M) both gaining momentum.

- 💦🔬 Tx-Level Alpha: Eigenlayer allows users to restake once-staked LSTs to earn even more yield. The restaking protocol first launched in mid-2023 and has gained traction since. Eigenlayer saw its TVL more than 4x to $1.11B in the 17 days between December 18, 2023 and January 4, 2024. Dec 18 marked the latest instance of increasing its cap for non-native LSTs. In the ensuing rush to fill that cap, the highest restaker address put down 11,000 of StakeWise protocol’s osETH in one transaction (equivalent to ~$23.7m).
👥 Lucas Bruder | Website | Dashboard
📈 Jito StakeNet’s validator history program is storing ~3 years of data for over 2,000 Solana validators on-chain
- Jito StakeNet is a self-sustaining, transparent, and decentralized protocol for operating intelligent stake pools. StakeNet’s validator history program is storing 512 epochs, which is equivalent to ~3 years of data, for over 2,000 Solana validators on-chain. Paired with the Steward Program, which computes scores and stake delegation amounts for each validator, StakeNet ensures a transparent, data-driven approach to managing stake-pool operations. JitoSOL will be the first Solana LST using StakeNet, pending governance approval.

- As a leader in MEV-based liquid staking on Solana, JitoSOL has seen significant growth since launching in Oct 2022. JitoSOL's TVL has grown to 6.5M SOL ($680M), 30% of which is currently deployed across leading platforms on Solana.

- The StakeNet UI visualizes comprehensive on-chain validator history data, including activated stake amounts, vote credits, commission, software version, and IP addresses. For example, sorting by highest stake, we see that Coinbase Cloud 02 is currently the validator with the most activated stake (13,108,796 SOL).

- 💦🔬 Tx-Level Alpha: This transaction is an example of the permissionless StakeNet Validator History program updating on-chain. The program is taking in Validator IP and Version data from Gossip (Solana’s cluster communication protocol), verifying the data was indeed signed by a validator, and storing that data on-chain. Anyone can submit this type of transaction for any of the 2,000+ validators being tracked, and because it is cryptographically verified, the resulting data can be trusted on-chain.
👥 Brandon Tucker | Website | Dashboard
- Marinade is the leading stake optimization platform on Solana and just announced Protected Staking Rewards for its delegation strategy. This program asks validators to put up a SOL bond that guarantees performance in the case of downtime, which causes 3x more losses than MEV. This will allow Marinade to stake to even more validators than now, fulfilling its mission of decentralization, without impacting APY for stakers.

- Marinade reached 11M SOL staked by the end of 2023. This was achieved through the introduction of Marinade Native, which uses Marinade’s delegation strategy providing access to 100+ validators without the smart contract risk of liquid staking. Native has grown to over 4M SOL, while mSOL is approaching 4 million.

- On December 21st, 2023, Marinade returned to over $1 billion in TVL for the first time since January 21st, 2022.

- 💦🔬 Tx-Level Alpha: Solana officially has its first validator in Africa as part of its expansion into validating blocks on six continents. The validator is operating with 99.9% uptime and at over a 7% APY with a 5% commission. This performance is strong enough for it to receive stake from pools like Jito, Blaze and over 60k SOL from Marinade's liquid and native delegation strategy.
- Redacted released Pirex ETH, a two-token solution built around ETH staking, as phase one of the project's Dinero protocol launch. Pirex ETH gives users a choice when depositing: pxETH for liquidity or apxETH for boosted ETH staking yield. pxETH allows users the flexibility to chase yield throughout DeFi. apxETH earns pure ETH yield. Since launch three weeks ago, the protocol has attracted over 1,200 in ETH deposits.

- The two-token design of Pirex ETH creates an interesting dynamic. Since pxETH is liquid and pegged to ETH, it's easily integrated throughout DeFi. Thus, several yield opportunities are available to users on Curve and other venues. Over 50% of pxETH users haven't staked in favor of chasing yield.

- Since most pxETH is not staked, it creates a leverage effect on apxETH. Meaning each apxETH earns yield from more than one underlying staked ETH. For example: apxETH is currently at 214% "leverage,” earning 2x the normal ETH staking yield. This may rise or fall depending on pxETH holder behavior.

- 💦🔬 Tx-Level Alpha: This transaction shows the two-token model in action. A user minted pxETH and opted to provide liquidity on Balancer to earn 15-39% yield instead of ETH staking yield. A decision like this leads to excess yield for all apxETH holders. Over time, Pirex ETH's design will create an equilibrium between degen farmers and humble ETH stakers.
👥 Matt Casto | Website | Dashboard
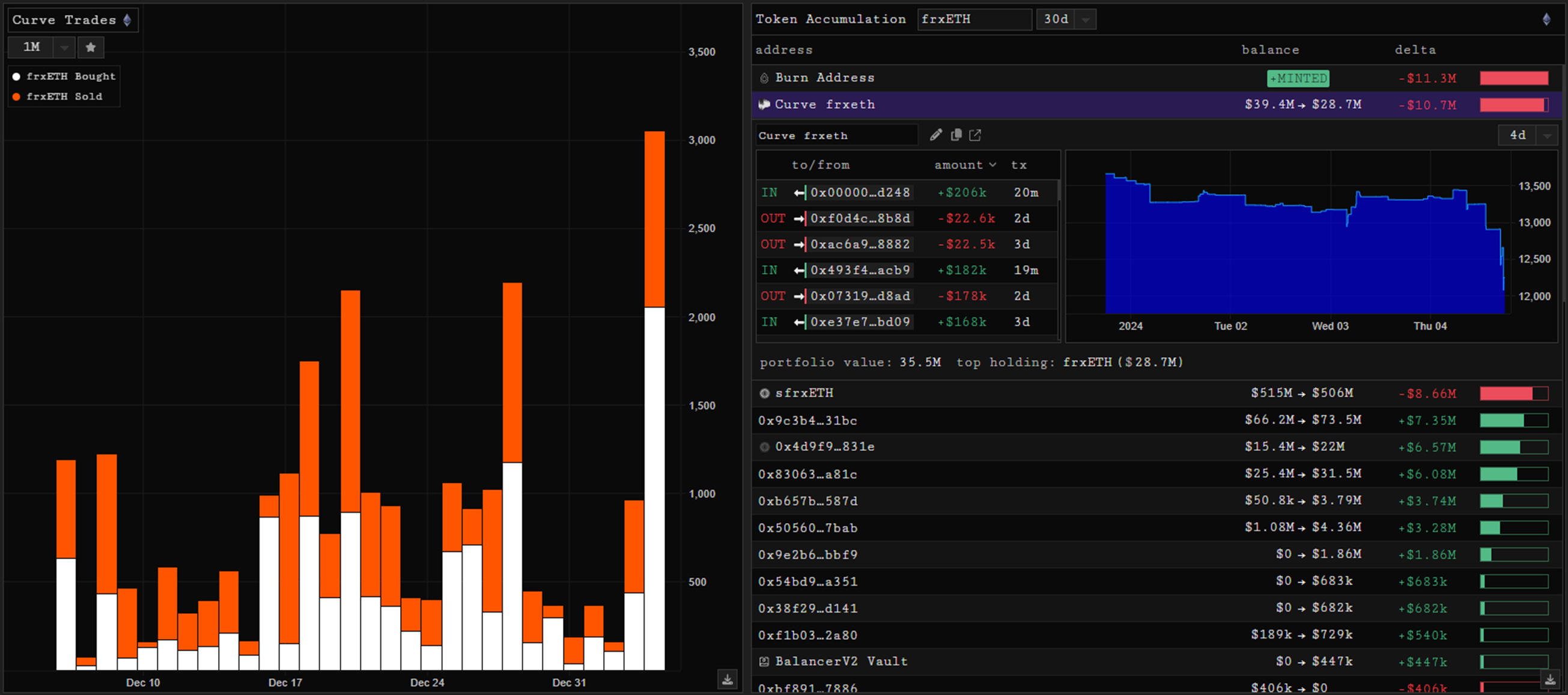
- frxETH has seen a noticeable increase in minting activity lately, with more than $11M minted in the past month. Users minted more than 2,800 frxETH on January 4th. The difference between deposits to withdrawals has also held up well since the LST launched, with the current difference sitting around 214k. Recent noticeable 30 day inflow has been observed heading into a BalancerV2 Vault, as well as considerable buy-side flow in the Curve frxETH pool.

- While the Curve pool has observed significant outflows recently, there has been considerable buy-side skew with the buy-to-sell ratio at 2.07 yesterday. Thus, while some liquidity was removed, there was also outflow from the pool derived from wallets swapping into frxETH.

- In terms of market share, Curve is still the dominant venue for trading frxETH. While Balancer has had weeks with higher market share, Curve has been consistently the top venue, which it has maintained with the recent volume increase over the past couple months. The pool’s APR is 5% with 77% frxETH/23% WETH weighting.

- 💦🔬 Tx-Level Alpha: This transaction shows one of the larger recent swaps done in the Curve pool with a user buying 581 frxETH with 580 ETH. With $6.5M staked in the past day, the user is also one of the larger stakers to sfrxETH, a Frax vault which accrues staking rewards.



